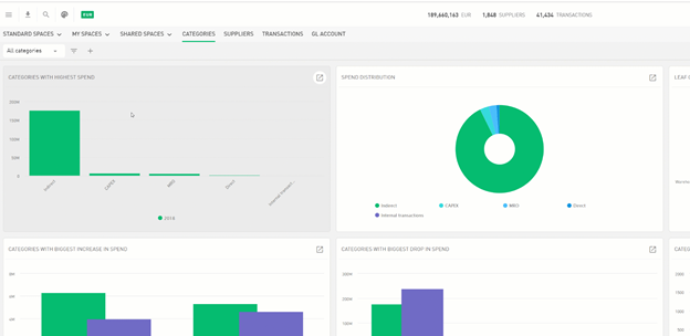
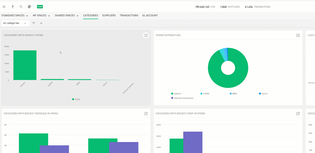
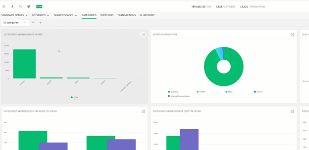
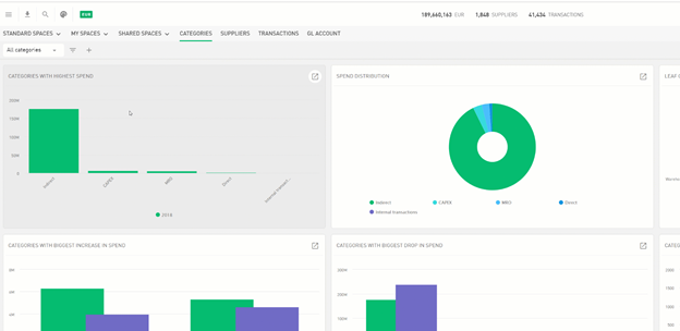
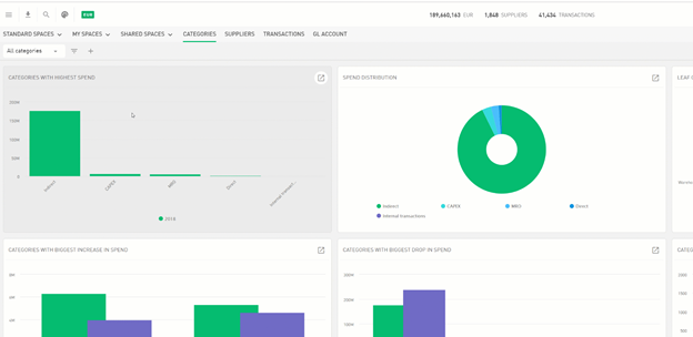
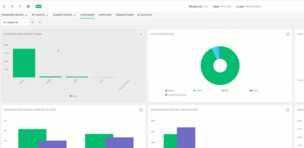
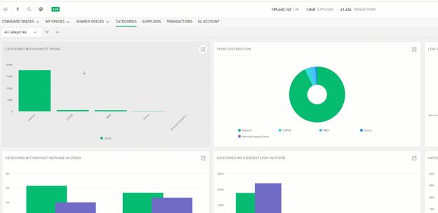
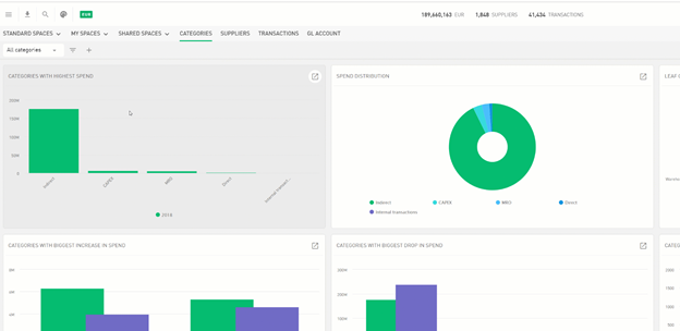
Apply Custom Filters
To apply a filter, click on the plus icon in the upper left corner. You can choose a single or combine multiple values when creating a filter. If you open a chart or switch to another dashboard, the filter selections will also be applied to them.
Save or delete a filter
If you have created a filter that you want to save, press the save button and enter a name for the filter. You can also delete the filter on the same drill-down menu.
