Onventis Analytics 2024.6
Welcome to Onventis Analytics 2024.6! This release introduces game-changing features like the visually stunning Sunburst Chart, the powerful "Amounts" attribute type for financial tracking, and seamless category editing in Masterdata. With enhanced material group management, robust security updates, and bug fixes, your procurement experience just got smarter, safer, and more intuitive—happy exploring!
Exciting updates await—happy exploring! 🚀
Sunburst Chart
New attribute type: Amounts (Budgets)
Categories now editable in Masterdata
For Onventis Buyer customers: Reliable export of material groups to Onventis Analytics
Updated Security Policy for AWS
Sneak Peak into Release 2024.5 🍃
New in Analyze 📊
Sunburst Chart
As the days grow shorter, we’re lighting up your analytics with the new Sunburst Chart! 🌞 This chart style provides a visually engaging way to explore spend data in nested, concentric rings, making it easier than ever to see where your budget is really going.
How It Works:
Chart Center: Shows your top-level spend categories, such as MRO, Indirect, and CAPEX.
First Ring: Reveals the next level of subcategories. For instance, within Indirect, you could see IT communication and Financial services.
Outer Ring: Drills down further. For example, Financial services may be split into Banking services, Insurance, Purchasing cards, etc.
Why This Matters:
The sunburst chart provides a clear view of where the majority of spend is concentrated. Each ring represents a different category level, while the size of each segment indicates the amount allocated to that category or subcategory. This structure makes it easy to evaluate spend distribution and make informed, data-driven decisions to fine-tune your budget.
Sunburst Chart
Drill-Down Capabilities: Our sunburst chart supports intuitive drill-down on categories. By clicking on a category (e.g., Marketing), you can zoom in to see detailed subcategory information. A breadcrumb navigation in the top-left corner shows your current level and lets you easily return to higher-level categories.
Drilled down Sunburst Chart
Category Search Made Easy
Tired of scrolling through endless categories? We’ve added a search button to the category filter—just like the one for Suppliers. Now, finding and analyzing specific categories is as easy as a few keystrokes. Happy searching!
New in Masterdata 🔎
Attribute Type Selector Gets a Makeover
As our feature set expands, so does the list of attribute types. With the addition of the new "Amounts" attribute type (more details in the next section) and many more planned, we decided it was time for a fresh approach to how you select attribute types.
Here’s what’s new:
The attribute type selection menu has been redesigned for a more intuitive and user-friendly experience.
Each attribute type now comes with a description and example use cases, making it easier to identify the right one for your needs.
A cleaner, more streamlined look ensures you can focus on selecting the best fit for your use case without confusion.
This update ensures that as the list of attribute types grows, choosing the right one remains simple and straightforward.
New Attribute Type Selector
New Attribute Type “Amount”
We now introduce a new attribute type called “Amounts”, that can be put on all entities. Our amount attribute type is extremely versatile and can be used to set up financial metrics like budgets, spending thresholds, or planned expenditures, especially across different organizational units like subsidiaries.
Characteristics of the "Amount" Attribute
Numerical Value: The Amount attribute holds numeric data, which can be positive or negative to represent income or expenditure. The value can be a decimal, meaning it may include fractional values with one or more decimal places 500.50 Euro.
Currency: Since amounts are used to track financial data, which is usually country-specific (e.g., USD for the U.S., EUR for Europe), a currency is always required for amounts.
Time Dependency: Currently, Amounts are currently not time-sensitive, meaning they don’t have start dates and aren’t adjustable over time. If you need to set separate budgets for 2023, 2024, and 2025, please create an individual attribute for each year.
Selection of Attribute Type “Amount”
Configuration of Name and Currency for the Amount
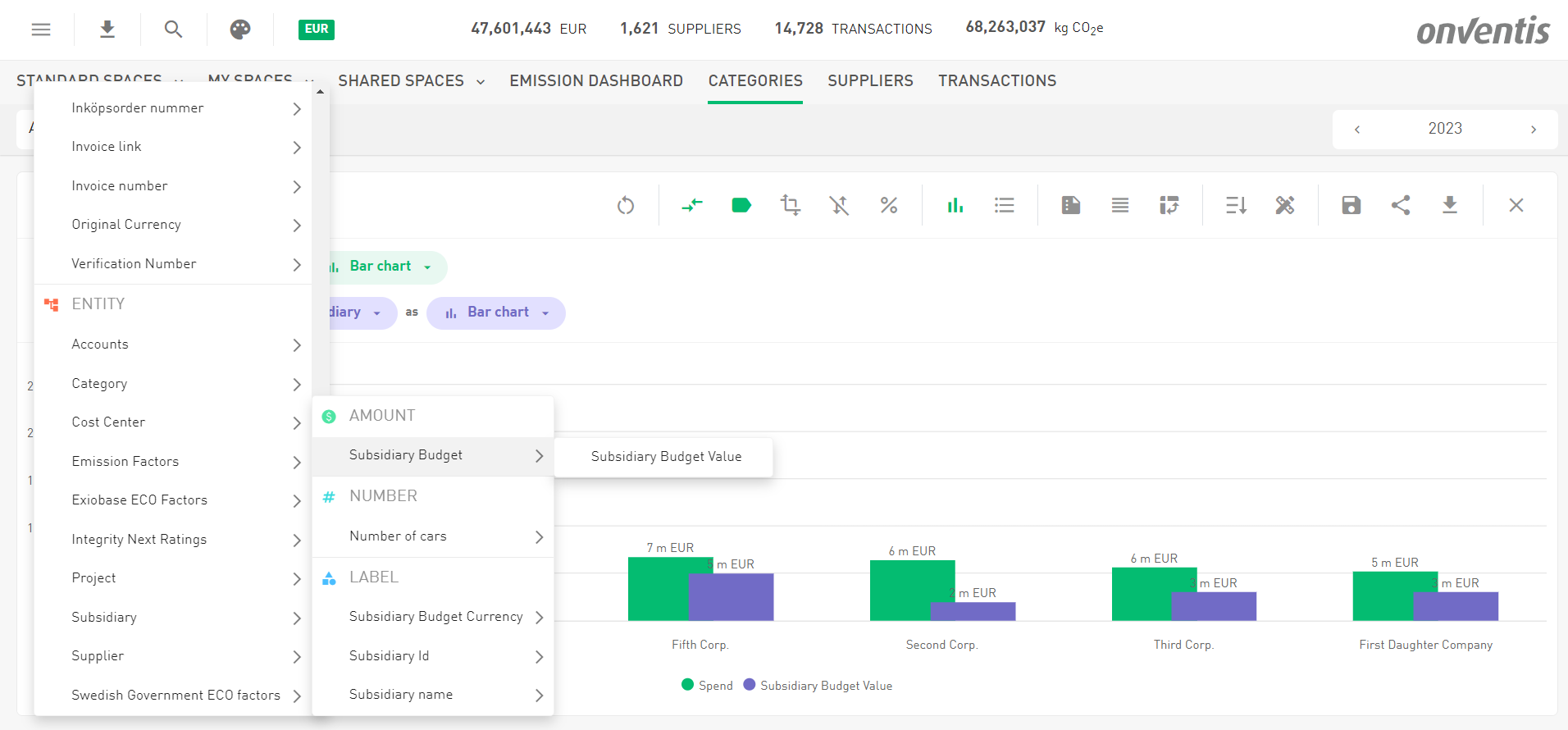
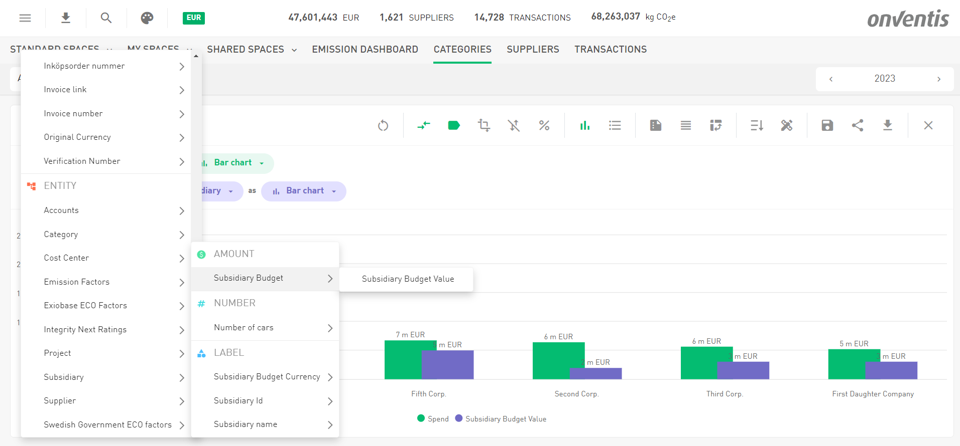
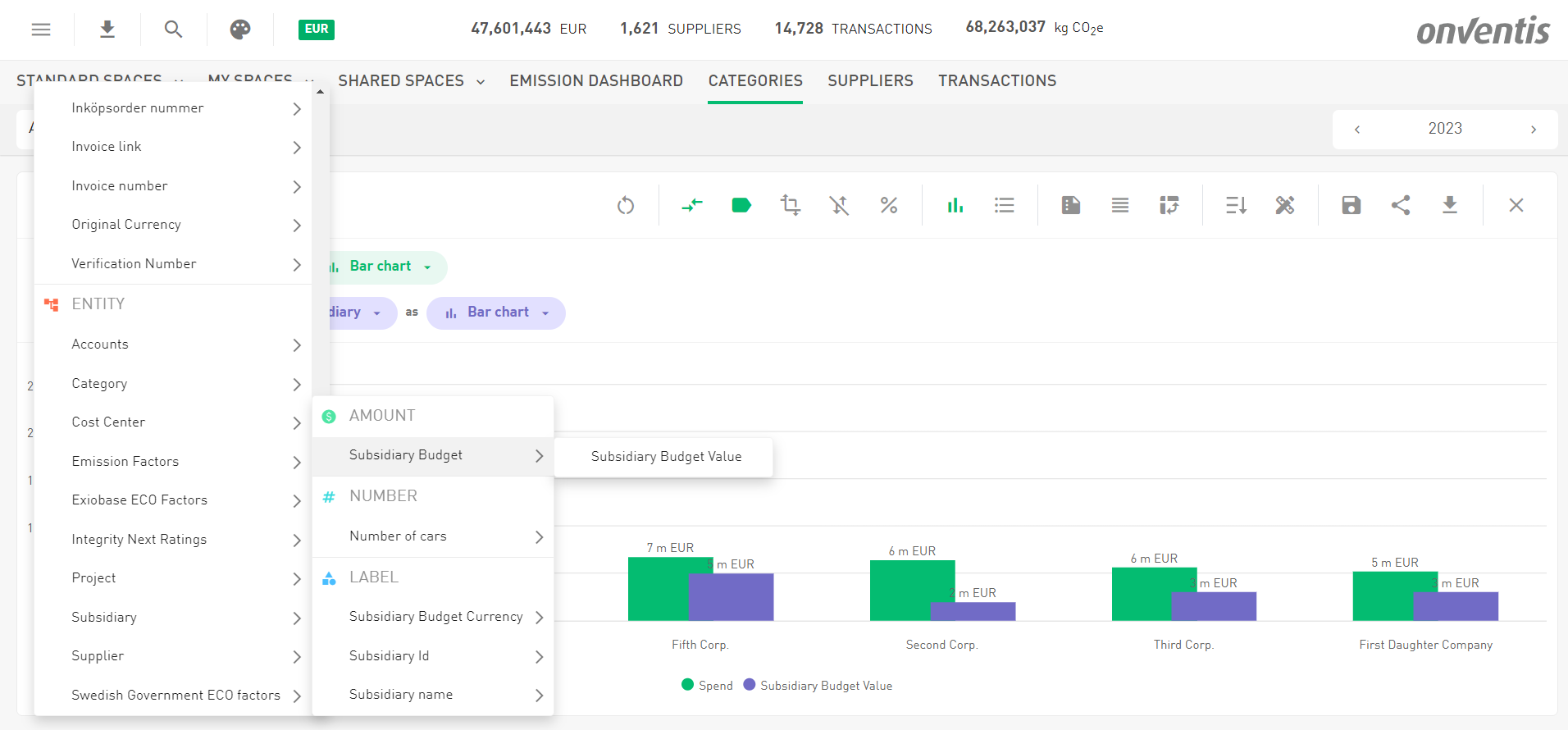
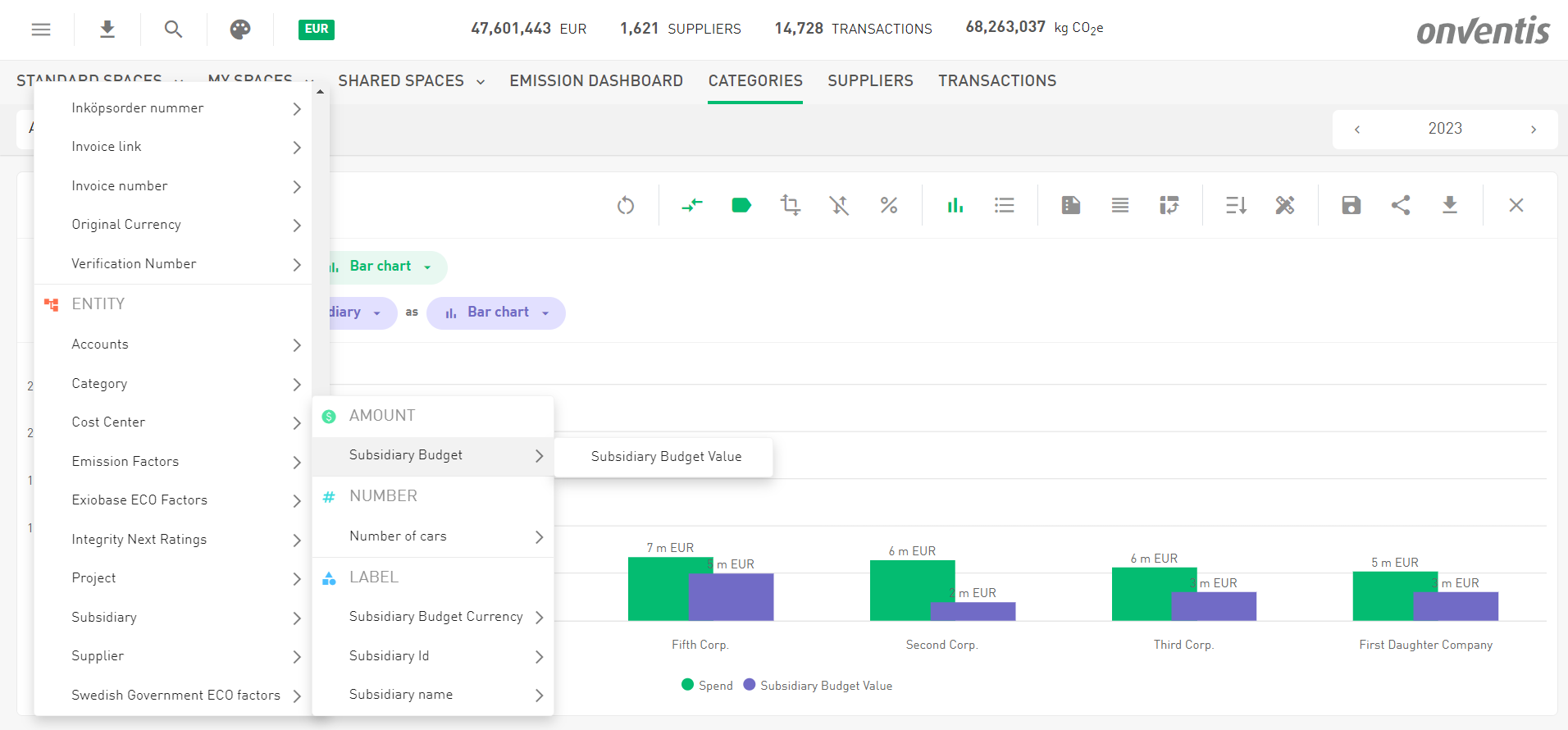
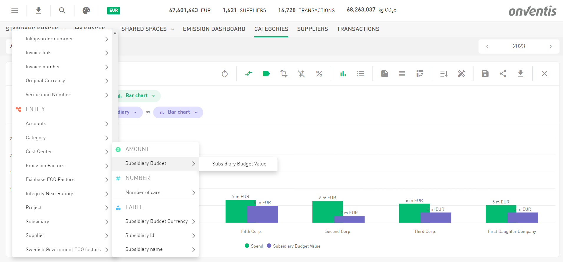
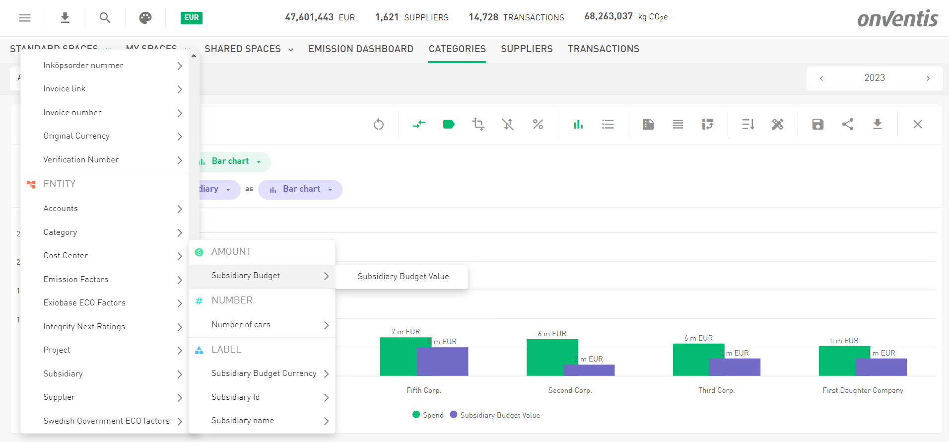
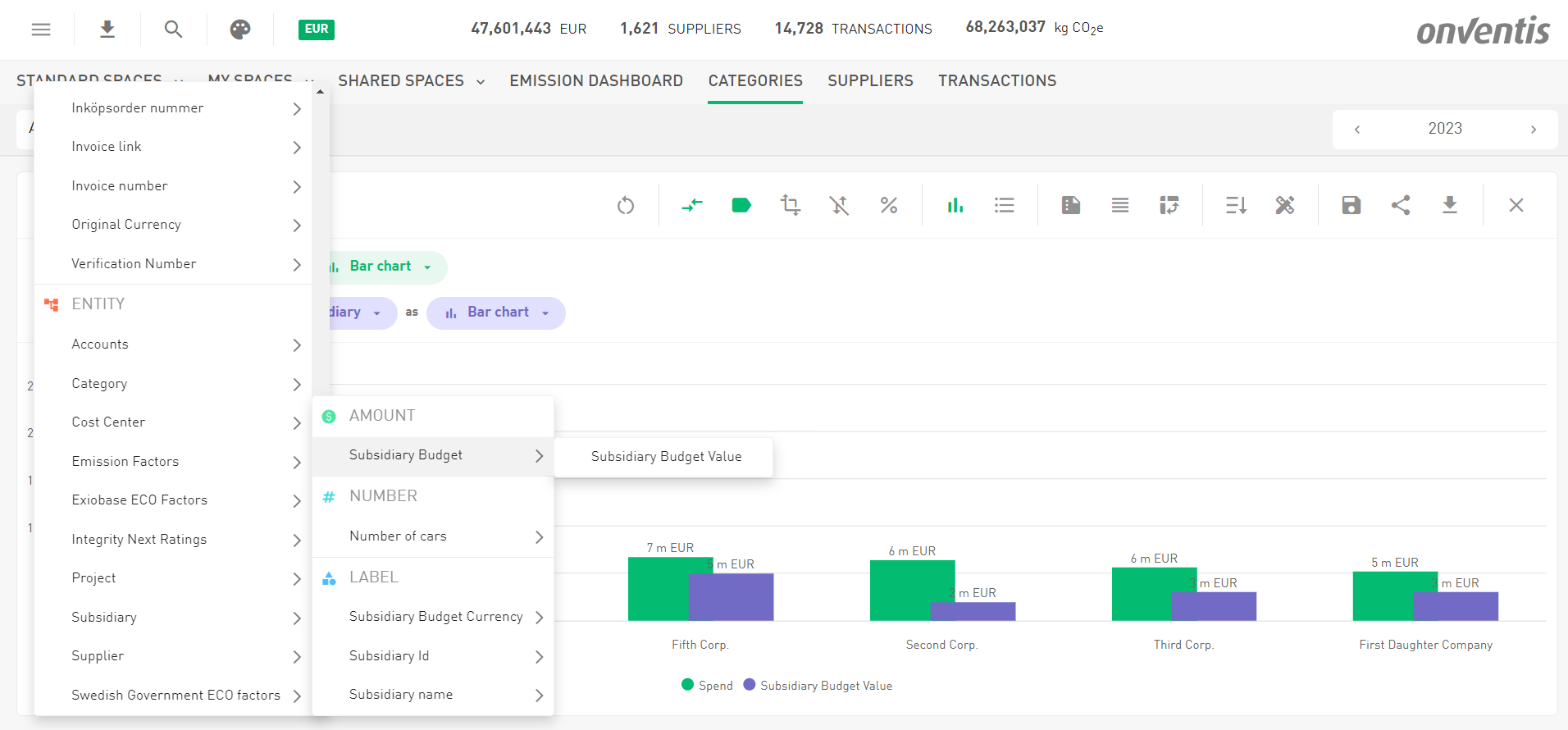
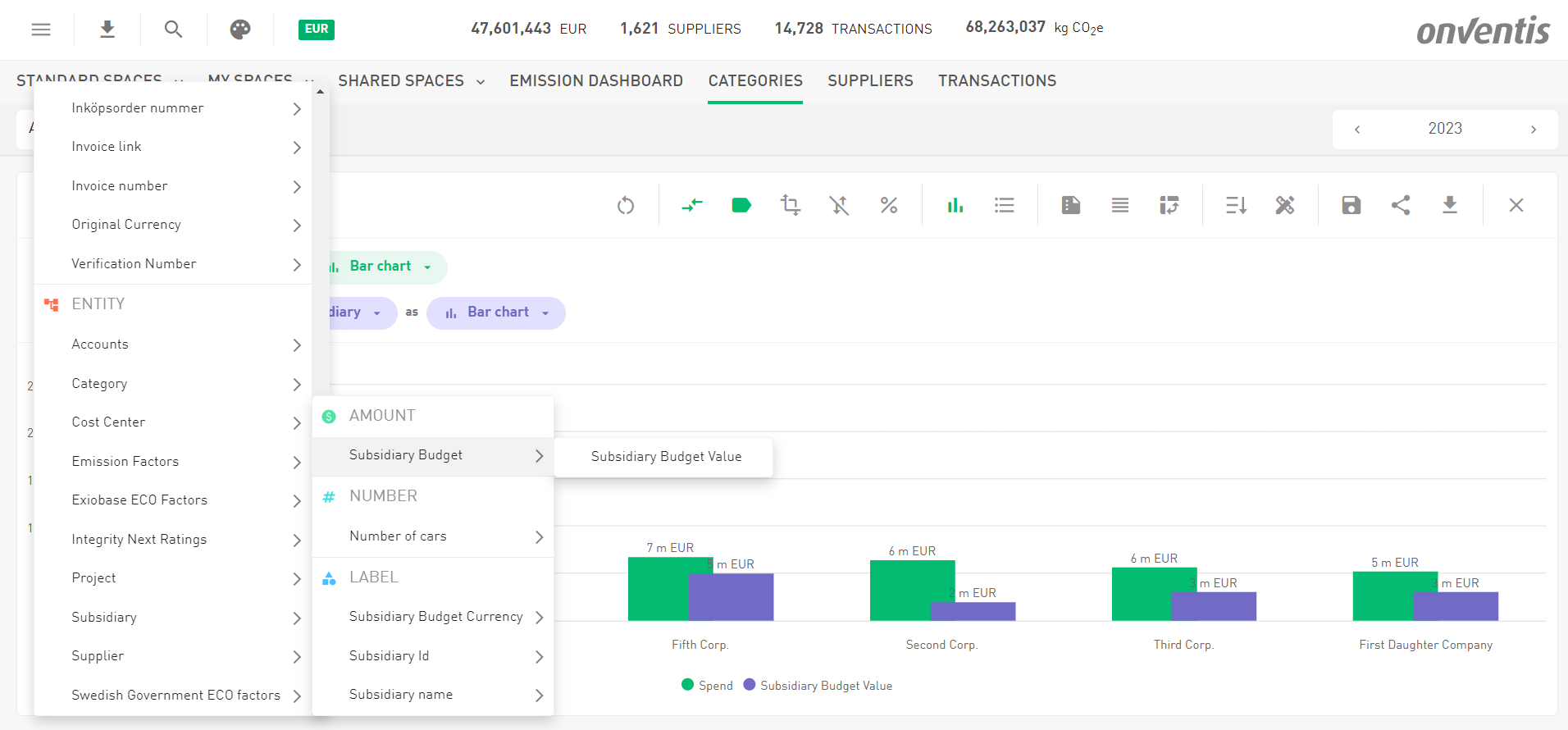
Using Amounts to analyze Spend vs. Budget
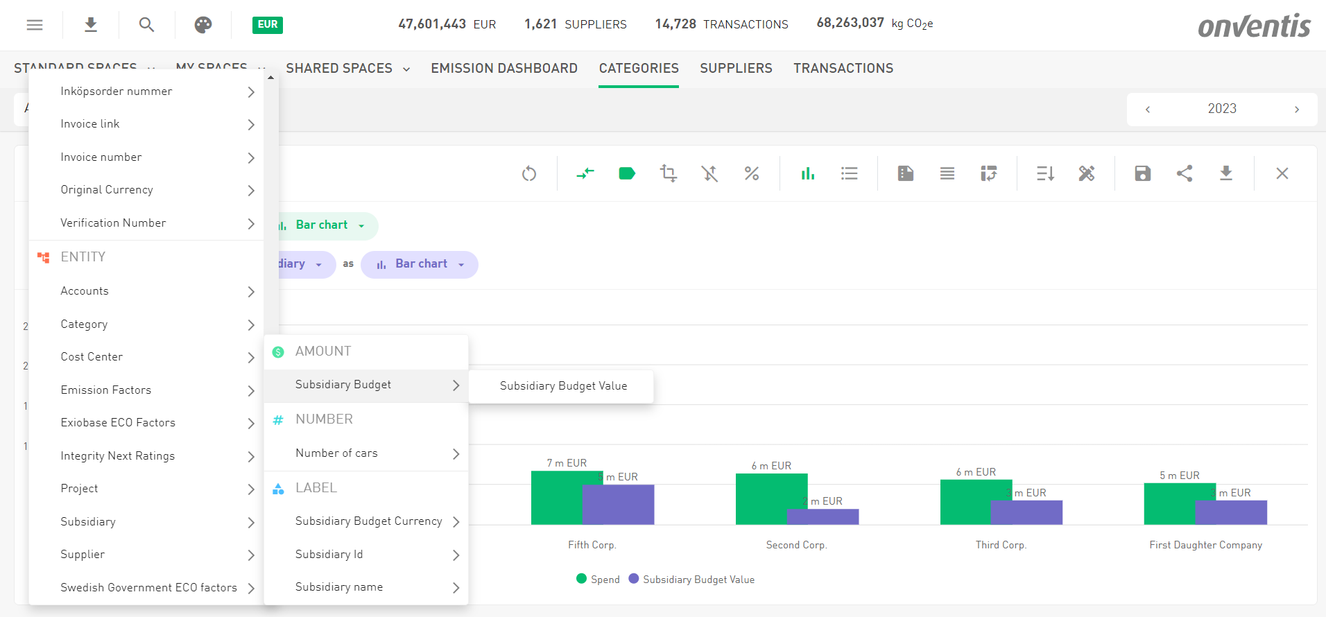
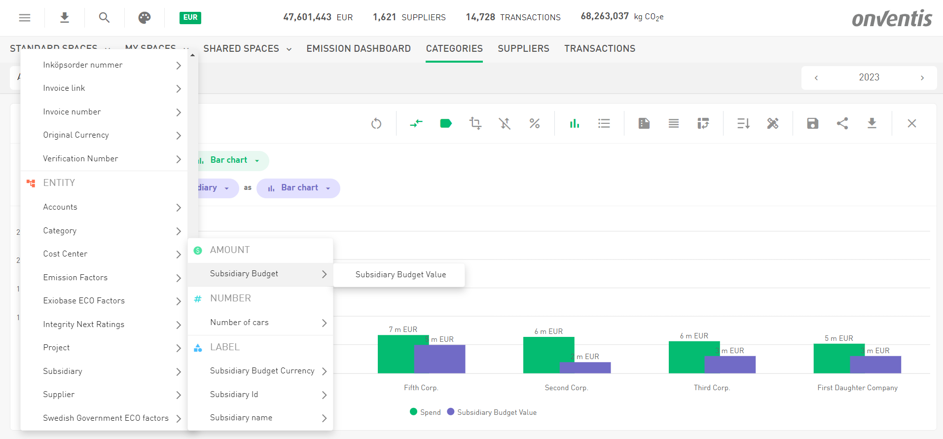
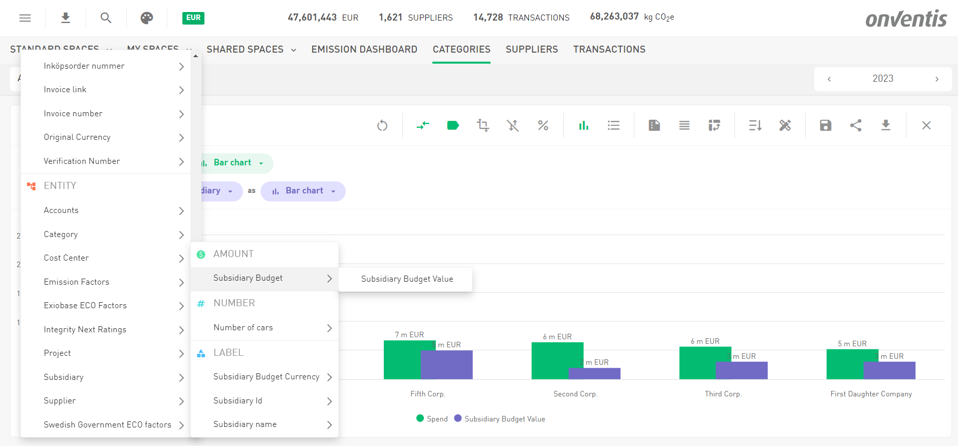
Amount values can be analyzed as metrics, allowing for meaningful comparisons. One of the key strengths of using an amount attribute in spend analytics is to compare planned budget amounts against actual spending. By aggregating the budgeted amounts for e.g. a subsidiary and comparing them with the actual expenditures, you can easily identify budget variances, overspending, or underspending. For example:
Budget: You allocate 20 Million EUR to the subsidiary “Sixth Corp.” for the fiscal year.
Actual Spending: Over the year, the subsidiary spends 13 Million EUR in various categories.

Budget and Currency maintained for every Subsidiary
By comparing the budgeted amount with the actual spending, you can analyze whether the subsidiary stayed within budget, underspent, or overspent. This comparison can be displayed in charts or reports, helping decision-makers manage future budgets more effectively.

Select the Subsidiary Budget as the compare metric

Spend vs. Budget by Subsidiary
Edit your category tree in Masterdata
We heard you: editing your category tree is essential, but finding where to do it hasn’t always been the smoothest experience. While you’ve always been able to add, delete, restructure, or rename categories on the Categorization page, we thought, “Why not make this easier to access?”
So now, you can also edit your category tree directly in Masterdata! 🎉 This means that no matter where you’re working with your categories, the edit option is right at your fingertips. Convenience level: unlocked.
Important Note: This feature is available exclusively for Onventis Analytics customers not using the TC data model. Curious about what that means? Check out the next chapter for the details!
Happy categorizing! 😊
Edit Categories in Masterdata
Onventis Buyer - Enhancing Material Group Management
Working with material groups just got a lot simpler—and smarter! When transferring your data from Onventis Buyer to Analytics, we're introducing a refined approach that keeps your data tidy and consistent.
What’s New?
From now on, Onventis will be the source of truth for all material groups. This means:
Adding, renaming, or deleting material groups? That’s now exclusively managed in Onventis Masterdata Management.
No more tweaking material groups directly in Onventis Analytics—we’ve retired that feature to prevent data misalignment and inconsistencies.
Why Did We Change This?
The old import process from Onventis Buyer wasn’t exactly a well-oiled machine. It occasionally caused Duplicate categories and reliability hiccups that made managing material groups more frustrating than it needed to be.
The Improvements:
🚀 No more duplicates: Clean imports every time.
⚙️ Robust and reliable: Updates and deletions are handled seamlessly.
🔍 Enhanced troubleshooting: Better logging and error messages to quickly resolve any issues.
A Heads-Up:
If you delete a material group in Onventis, any spend linked to it will become “uncategorized” in Onventis Analytics.
This change keeps your data consistent and hassle-free across systems. Now, you can focus on spending smarter instead of wrestling with mismatched categories. 🎉
Category Tree Cleanup
Goodbye, “Materialgruppen”! We’ve removed the first category level in the category tree. Now, your category tree is perfectly in sync and accurately reflects your actual setup. Cleaner, clearer, better!
Other topics 📊
Bug Fixes for Accurate Spend Calculations in Onventis Buyer
Good news for Onventis Buyer customers! We resolved two issues that caused incorrect spend calculations in Onventis Analytics: one with frame orders and another with price-to-quantity conversions (e.g., €100 per pallet, with one pallet equaling 500kg). Both issues are now solved. Now, the correct order values are seamlessly transferred to Onventis Analytics, ensuring accurate data and reliable reporting. No more discrepancies—just smooth, consistent results!
Updated SSH Security Protocols
We’ve enhanced the security of our SSH servers by adopting the AWS TransferSecurityPolicy 2024-01. This update strengthens our security posture by:
Restricting the use of older protocols that are now considered insecure.
Enforcing modern, more secure protocols to better protect your data.
This change ensures a safer and more reliable connection while keeping our systems aligned with current security standards. Rest assured, your data is now more secure than ever.
Outlook 🌟
P.S. Kudos to You for Reading to the End!
As a little reward, here’s a sneak peek at what’s coming in our next release! 🎉 We’ve been quietly working on an exciting new feature that will let you analyze your emissions based on your spend. 🌳
With this upcoming functionality, you’ll be able to:
Leverage emission factors sourced from credible and trusted organizations.
Track your progress by comparing your emissions targets against actual values.
Dive deep into your data by analyzing emissions across categories, suppliers, and more.
This feature will empower you with actionable insights to drive your sustainability goals. 🌍 Stay tuned—big things are on the horizon!
Emissions Dashboard